Latest

Обновления Сентябрь-Октябрь 2025

Обновления Сентябрь-Октябрь 2025

* 🚀🚀 Обновленный календарь событий С помощью обновленного календаря теперь вы сможете отслеживать исторические и будущие события по интересующим вас бумагам, а также получите наглядную и удобную аналитику по начислениям в ваших портфелях! * Обновлен шаблон основного пресета дашборда Аналитики "Портфель + Аналитика". Постарались собрать для вас максимально удобный и информативный пресет.

By Stanislav Nedelko
Обновления Август-Сентябрь 2025

Обновления Август-Сентябрь 2025

* 🚀🚀 Новая страница информации по Бумаге Добавлено больше показателей, Новый таб Сделки, отображение тегов * 🚀🚀 Обновлено Управление портфелями На странице Управление портфелями теперь отображаются стоимости портфелей как на плитке, так и сумма по группе портфелей * 🚀🚀 Улучшение навигации Добавили правое боковое меню для быстрого доступа к справке, списку Избранного и уведомления об обновлениях

By Stanislav Nedelko
Инструкция по настройке автоматического импорта отчетов брокеров по эл. почте

Инструкция по настройке автоматического импорта отчетов брокеров по эл. почте

Настройка правил автоматической пересылки Для подключения функции автоматического импорта отчетов брокеров по эл. почте необходимо подключить автоматическую пересылку полученных отчетов на адрес портфеля для импорта. Ниже приведены инструкции для различных почтовых сервисов. Получение email адреса для пересылки 1. Перейти в Управление портфелями 2. Нажмите на нужный портфель - 3. Включите

By Дмитрий
Браузерные уведомления

Браузерные уведомления

🔔 Максимум прибыли при минимуме усилий. Браузерные уведомления — гарант мгновенного контроля над инвестициями 📨 В Intelinvest мы стараемся предоставлять инвесторам информацию максимально оперативно. И с браузерными уведомлениями сделать это становится еще проще. Как включить? Активируется опция в настройках аккаунта, где необходимо выбрать страницу «Уведомления» и нажать на кнопку «Подключить» уведомления в браузере.

By Дмитрий
Обновление - улучшенная аналитика!

Обновление - улучшенная аналитика!

Эксклюзив в Intelinvest: Улучшенная аналитика 🍁Октябрь - неоднозначный месяц для рынков. Но Intelinvest готов предоставить инвесторам инструменты для качественной аналитики 🌟Новые возможности в «Аналитике» ▪️улучшенная структура отчетов: группировка по табам «Общее», «Динамика», «Баланс», «Бенчмаркинг» ▪️подробный разбор начислений по дивидендам и купонам в новом табе «Начисления» ▪️готовые шаблоны дашбордов в «Моей

By Дмитрий

Общие изменения Сентября

Обновления Intelinvest - дивиденды, правки и изменения в валютных источниках 😎 Рефакторинг аналитики - «Дивиденды» Повышение точности и надежности аналитики по дивидендам, что обеспечивает более качественную оценку инвестиций 🛠 Исправление ошибок Устранены различные технические ошибки, связанные с редактированием опционов, импортом данных и загрузкой страниц. Это повышает стабильность и производительность сервиса. 🔎 Оптимизация «Скринера»

By Дмитрий

Обновление вкладки "дивиденды"

💸 Больше данных о дивидендах 🆕 Начало осени выдалось очень насыщенным на обновления Intelinvest.ru. И вслед за «Скринером» и «Избранным»  мы представляем обновленную вкладку «Дивиденды» на странице актива Теперь инвестору доступно максимум данных о выплатах эмитентов. Открыв вкладку, можно изучить прогноз и график выплат, календарь, показатели и даже рейтинг компании 🔥 Что

By Дмитрий
Новые возможности Intelinvest: Скринер + избранное

Новые возможности Intelinvest: Скринер + избранное

Новые возможности Intelinvest: Скринер + Избранное 🔎 Скринер — это набор фильтров, которые берутся из профиля актива, финансовых показателей эмитента, а также его мультипликаторов, динамики, дивидендной (купонной) доходности. Всего — более 40 параметров, которые можно использовать для поиска необходимых вам активов. Какие фильтры можно использовать После нужного класса класса активов (акции, ПИФ/ETF, облигации,

By Дмитрий
Развитие Fincake.io

Развитие Fincake.io

Fincake.io продолжает развиваться Станьте частью нашего сообщества уже сегодня: 1️⃣ Присоединяйтесь к Fincake на стадии тестирования и первыми получайте очки достижений ежедневно 🎖 2️⃣ Делитесь своими отзывами, выполняйте простые действия, помогайте нам улучшать платформу и делать ее более удобной. Ваше мнение очень важно для нас! 💡 3️⃣ Участие в развитии проекта

By Дмитрий

Свежие обновления августа.

Уважаемые клиенты Intelinvest.ru! Мы рады представить вам свежие обновления на нашем сервисе, которые сделаны с учетом ваших пожеланий и потребностей: 🔔 Уведомления в Telegram: Подписывайтесь на уведомления о ценах, корпоративных событиях, а также получайте аналитические отчеты и бэкап портфеля. Все это доступно в разделе «Настройки» вашего аккаунта. 📊 Обратная связь по

By Дмитрий

Мой 2023: ваши инвестиции за первое полугодие. Обновления июля

В меню добавили страницу «Мой 2023»,  которая содержит отчет с результатами ваших инвестиций за первое полугодие. Его также можно сохранить в формате картинки, чтобы поделиться своими успехами в соцсетях или с друзьями Что еще было сделано: ▪️ для улучшения качества предоставляемого сервиса добавили возможность оценить импорт в истории; ▪️ внесены правки по

By Дмитрий

Замещающие облигации - инструкция по добавлению в портфель

💸 Инвесторам в замещающие облигации знакома проблема, когда бумагу, номинированную в иностранной валюте, не получается добавить в портфель из-за того, что у брокера она торгуется в рублях. Решение данного вопроса рассмотрим на примере облигации RU000A105SG2.  Первое, что нужно сделать — вручную изменить валюту на рубли. Сделать это можно непосредственно в момент добавления

By Дмитрий
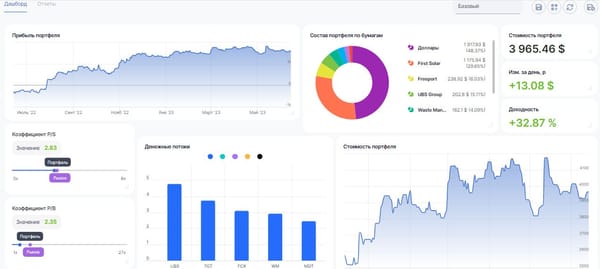
Дашборд - как использовать

Полезное

Дашборд - как использовать

Используете ли вы дашборд так, как используем его мы? 📈 Страница «Дашборд» предоставляет инвесторам полную свободу действий в создании собственных отчетов. Начать можно с готовых шаблонов, которые отображают те или иные данные, в зависимости от их спецификации. Используйте их как основу, чтобы извлечь максимум информации о своих инвестициях и посмотреть на

By Дмитрий

Полезное

Инвестотека-стратегии профессиональных инвесторов

🎯 В разделе «Инвестотека» каждый пользователь Intelinvest.ru может следить за стратегиями профессиональных инвесторов, обучаясь на их примере. Ведь нет ничего ценнее опыта, особенно если он приходит от профессионала с глубокими знаниями финансовых рынков. 🎓 Предлагаем вам ознакомиться со стратегией «Оптимального портфеля», разработанную для получения максимальной доходности при умеренном риске. Подробно изучить

By Дмитрий

Обновления сервиса

Масштабное обновление Intelinvest в мае

Портфель Начнем мы с изменений страницы «Портфель». Теперь по умолчанию открывается уже знакомый вам сводный отчет, демонстрирующий показатели всех классов активов в рамках одной таблицы. Всего в несколько кликов инвестор получает общую информацию о состоянии своих вложений. Детально изучить содержимое портфеля можно во вкладке «Все активы». Это новая таблица, собравшая

By Дмитрий
Альфа-версия Fincale.io!

Обновления сервиса

Альфа-версия Fincale.io!

🚀 Альфа-версия Fincake.io доступна! 🚀 🔥 Посетите fincake.io для ознакомления с новой лэндинг-страницей и app.fincake.io для доступа к личному кабинету. 🤝 Мы приглашаем вас к вознаграждаемому альфа-тестированию нашего проекта, чтобы мы могли сделать Fincake.io еще лучше! ✍️ Не забудьте поделиться своими впечатлениями и предложениями с сообществом Fincake DAO! 🦈

By Дмитрий

Обновления сервиса

Обновления в марте

Здравствуйте, дорогие друзья! Представляем вам новую порцию обновлений Intelinvest.ru, которые коснулись импорта сделок: ▪️ «Финам» API — внесены правки в импорт сделок со счетов с операциями ввода, вывода, фьючерсов, сделок с валютными парами и начислениями; ▪️ Binance — при импорте используется полный список операций по спотовому счету, начисления токенов от стейкинга, конвертации, пополнение

By Дмитрий

Обновления сервиса

Импорт по API для Finam, Binance, Solana, Bitcoin, Ethereum

Здравствуйте, дорогие друзья! Рассказываем, что добавлено в первые дни весны. Для пользователей Intelinvest.ru (и только!) доступна эксклюзивная интеграция с «Финам»! Клиенты брокера «Финам» имеют возможность загружать сделки с помощью токена API. Для этого необходимо: * Открыть страницу «Сделок». * Выбрать «Финам» в качестве источника. * Используя прямую ссылку на личный кабинет, создать

By Дмитрий
Изменение Intelinvest в 2022 году

Обновления сервиса

Изменение Intelinvest в 2022 году

Здравствуйте, дорогие друзья! В этом письме хотим рассказать вам о новой «фиче» Intelinvest, а также подвести итоги всего, что было сделано за год. Аналитика * Глобальный фильтр — обновление, которое поможет изучить результаты на странице «Портфель» и «Аналитика» с учетом заданных вами параметров. Укажите критерии для отбора сделок, чтобы увидеть результаты по

By Дмитрий
Отчёты по периодам

Обновления сервиса

Отчёты по периодам

Здравствуйте, друзья! Начинаем новую неделю с анонсированного ранее отчета по периодам (Аналитика - Отчеты - Отчеты по периодам (https://intelinvest.ru/app/#/analytics/report/period)). Он демонстрирует, как менялась стоимость портфеля и активов за день, неделю, месяц или год. Портфель как бухгалтерская отчетность В настройках задайте только нужные для себя

By Дмитрий

Обновления сервиса

Закрытые портфели, внутренние платежи и сводный отчет: обновления IntelInvest

Здравствуйте, дорогие друзья! Хотим рассказать, какая работа была проделана по улучшению сервиса IntelInvest и начнём со сводного отчета («Аналитика» - «Отчеты» - «Сводный отчёт»). Он будет полезен владельцам составных портфелей, поскольку помогает изучить все показатели в рамках одной таблицы. Также добавлены справки в «Аналитике», «Событиях», «Тарифах» и «Импорте», чтобы вам

By Intelinvest

Обновления сервиса

Рассказываем обо всех обновлениях IntelInvest в период с апреля по август

Здравствуйте, друзья! Разработчики регулярно улучшают и дорабатывают функционал IntelInvest. В этом письме мы решили рассказать, что было сделано в период с апреля по август, чтобы вы могли использовать все возможности сервиса, если вдруг какое-то письмо упустили. Начнем с расширения аналитического дашборда, который позволяет просматривать графики, таблицы и карточки активов в

By Intelinvest

Полезное

Ребалансировка - инструкция к применению

Правильно ребалансировать портфель, подсчитывая доли отдельных бумаг и секторов, — задача не самая простая. IntelInvest представляет решение — инструмент «Ребалансировка» (Личный кабинет —> «Инструменты»), который распределит ваш капитал, сохранив баланс и структуру. Как пользоваться инструментом? На старте предлагается выбрать тип распределения — «в активах» или «в категориях». В первом случае мы увидим, какой

By Intelinvest

Обновления сервиса

Обновление «Инвестотеки» — поиск, теги и стратегии

«Инвестотека» представляет собой сообщество, где инвесторы демонстрируют свои стратегии, идеи и высказывают мнения. Независимо от вашего опыта, это хорошая возможность следить за успешными коллегами и использовать их навыки в своей деятельности. Как находить идеи? Отыскать интересующего вас профессионала в «Инвестотеке» можно через поле для поиска. Если вы преследуете в инвестициях

By Intelinvest