Дашборд - как использовать

Дашборд - как использовать

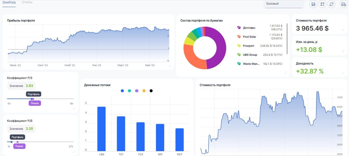
Используете ли вы дашборд так, как используем его мы?

📈 Страница «Дашборд» предоставляет инвесторам полную свободу действий в создании собственных отчетов. Начать можно с готовых шаблонов, которые отображают те или иные данные, в зависимости от их спецификации. Используйте их как основу, чтобы извлечь максимум информации о своих инвестициях и посмотреть на свой портфель под разными углами.

⚙️ Дашборд полностью кастомизированный. Это означает, что пользователь самостоятельно может добавлять, убирать и менять размер плиток, создавая тот вариант, который соответствует его личным запросам.

✅ Завершив настройку, не забудьте сохранить результат, и актуальная для вас информация всегда будет под рукой.

Read more

Обновления Сентябрь-Октябрь 2025

Обновления Сентябрь-Октябрь 2025

* 🚀🚀 Обновленный календарь событий С помощью обновленного календаря теперь вы сможете отслеживать исторические и будущие события по интересующим вас бумагам, а также получите наглядную и удобную аналитику по начислениям в ваших портфелях! * Обновлен шаблон основного пресета дашборда Аналитики "Портфель + Аналитика". Постарались собрать для вас максимально удобный и информативный пресет.

By Stanislav Nedelko
Обновления Август-Сентябрь 2025

Обновления Август-Сентябрь 2025

* 🚀🚀 Новая страница информации по Бумаге Добавлено больше показателей, Новый таб Сделки, отображение тегов * 🚀🚀 Обновлено Управление портфелями На странице Управление портфелями теперь отображаются стоимости портфелей как на плитке, так и сумма по группе портфелей * 🚀🚀 Улучшение навигации Добавили правое боковое меню для быстрого доступа к справке, списку Избранного и уведомления об обновлениях

By Stanislav Nedelko
Инструкция по настройке автоматического импорта отчетов брокеров по эл. почте

Инструкция по настройке автоматического импорта отчетов брокеров по эл. почте

Настройка правил автоматической пересылки Для подключения функции автоматического импорта отчетов брокеров по эл. почте необходимо подключить автоматическую пересылку полученных отчетов на адрес портфеля для импорта. Ниже приведены инструкции для различных почтовых сервисов. Получение email адреса для пересылки 1. Перейти в Управление портфелями 2. Нажмите на нужный портфель - 3. Включите

By Дмитрий
Браузерные уведомления

Браузерные уведомления

🔔 Максимум прибыли при минимуме усилий. Браузерные уведомления — гарант мгновенного контроля над инвестициями 📨 В Intelinvest мы стараемся предоставлять инвесторам информацию максимально оперативно. И с браузерными уведомлениями сделать это становится еще проще. Как включить? Активируется опция в настройках аккаунта, где необходимо выбрать страницу «Уведомления» и нажать на кнопку «Подключить» уведомления в браузере.

By Дмитрий